OpenTelemetry
OpenTelemetry is an open-source observability framework for collecting, processing, and exporting data to a monitoring backend - it can also be configured as a collector agent.
Contents
OpenTelemetry makes a great collector agent because it provides a scalable way to collect and process metrics, traces, and logs in a single pipeline. To use OpenTelemetry as a collector agent, install the Contrib version (otelcol-contrib) instead of the Core version, as it includes extended features needed to forward Graphite metrics.
Download the OpenTelemetry Contrib Collector package and unpack it. See their installation docs for the latest versions and details on installing to different systems. Packages and files are generally installed at /etc/otelcol-contrib/
Ubuntu/Debian (AMD):
wget https://github.com/open-telemetry/opentelemetry-collector-releases/releases/download/v0.118.0/otelcol-contrib_0.118.0_linux_amd64.deb
sudo dpkg -i otelcol-contrib_0.118.0_linux_amd64.deb
RedHat/CentOS (AMD):
wget https://github.com/open-telemetry/opentelemetry-collector-releases/releases/download/v0.119.0/otelcol-contrib_0.119.0_linux_amd64.rpm && \
sudo rpm -ivh otelcol-contrib_0.119.0_linux_amd64.rpm
Locate the configuration file at: /etc/otelcol-contrib/config.yaml
and open it in your preferred text editor. To use OpenTelemetry Contrib as a collector agent, you must enable the hostmetrics receiver and carbon exporter. Simply replace the config.yaml file, or include the following on your current config file (make sure to add your HG-API-KEY and HOSTNAME):
receivers:
hostmetrics:
collection_interval: 30s
scrapers:
cpu: {}
memory: {}
load: {}
filesystem: {}
disk: {}
paging: {}
network: {}
processes: {}
process: {}
system: {}
processors:
batch: {}
metricstransform:
transforms:
- include: ".*"
match_type: regexp
action: update
new_name: "<HG-API-KEY>.opentel.$$0"
operations:
- action: add_label
new_label: host
new_value: <HOSTNAME>
exporters:
carbon:
endpoint: "carbon.hostedgraphite.com:2003"
timeout: 10s
service:
pipelines:
metrics:
receivers:
- hostmetrics
processors:
- batch
- metricstransform
exporters:
- carbon
Save your changes and start the otelcol-contrib service:
sudo systemctl restart otelcol-contrib
. Within two minutes, tagged system metrics will be forwarded to your Hosted Graphite account (with the ‘opentel’ prefix).You can also serve the file manually, to help troubleshoot configuration errors:
otelcol-contrib --config /etc/otelcol-contrib/config.yaml
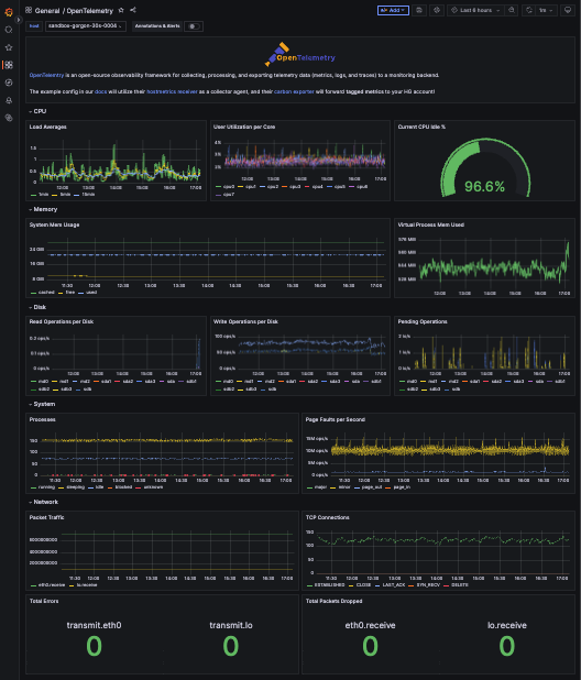
Our suggested configuration for OpenTelemetry will return Tagged Metrics to the Hosted Graphite backend. We have a handy dashboard in our Dashboard Library that you can generate to quickly visualize your system performance metrics - per host:

If you need help or advice configuring OpenTelemetry as an agent, please send a message to: [email protected] and we would be happy to walk you through the process.
Last updated
Was this helpful?